软件介绍
LuCI Bandix是一个专为OpenWrt路由器设计的网络流量监控应用。该项目基于LuCI框架开发,依赖于openwrt-bandix后端服务,为家庭用户和小型网络环境提供实时流量数据展示和分析功能。通过LuCI Web界面,你可以直观地查看和分析网络流量统计信息。
使用之前,请确保在OpenWrt中关闭硬件流量卸载和Turbo ACC功能。
功能介绍
网络流量实时监控
直观的数据可视化界面
与 OpenWrt 系统无缝集成
自动获取 DHCP/DNS 中主机名 (静态地址分配)
基于 Rust eBPF 高性能实现
支持 LAN/WAN 网速监控
支持设备 TCP/UDP 连接数监控
支持 WAN 网速限制
支持 IPv4/IPv6
支持数据持久化存储
支持 实时/天/周/月 监控
提供网络历史趋势图与多维度统计
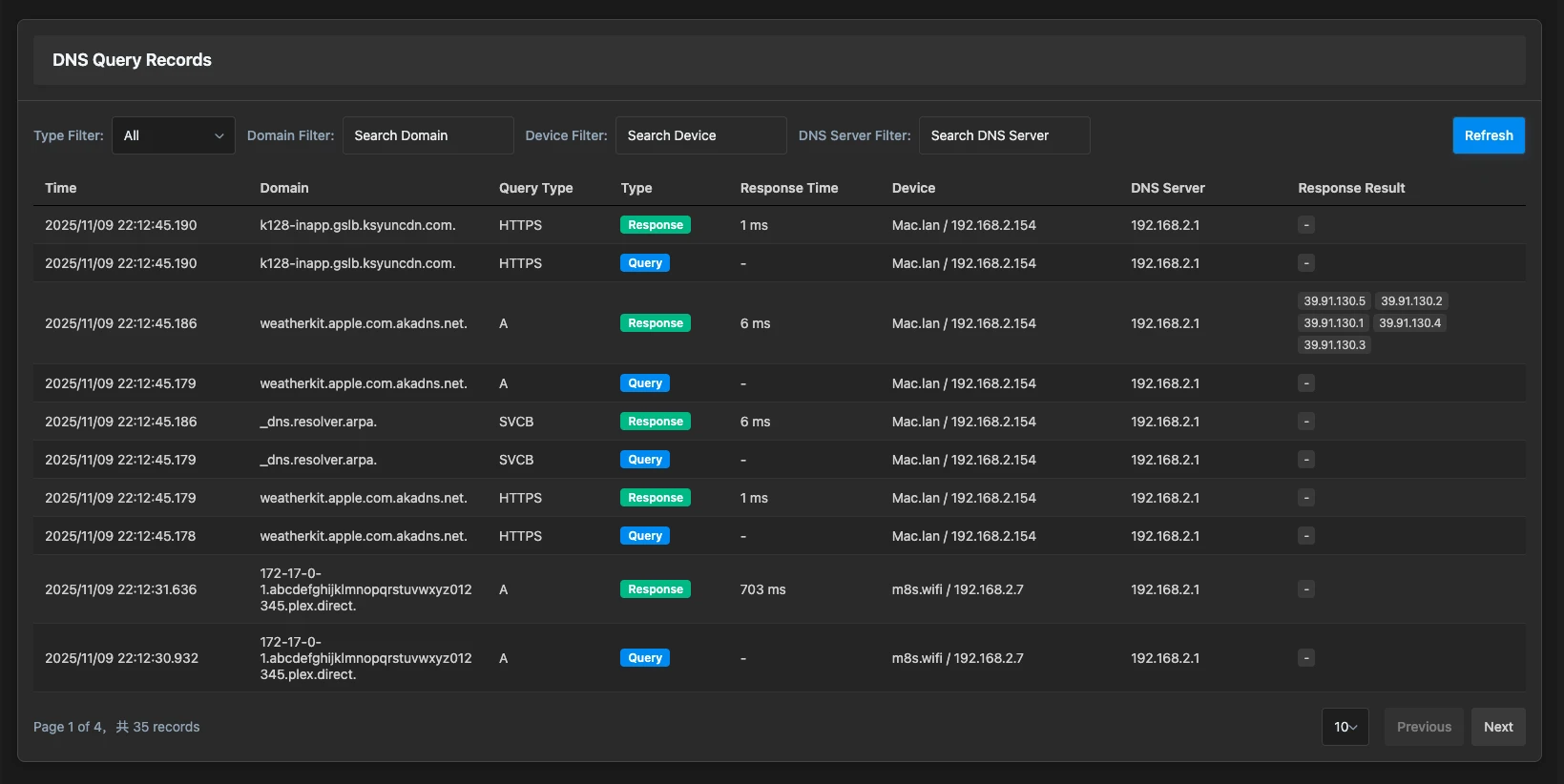
支持 DNS 查询监控与统计分析
使用方法/界面展示
安装LuCI Bandix需要分为三个步骤进行:
首先,你需要安装openwrt-bandix后端服务(后端服务需要用到的文件站点已经打包了),从openwrt-bandix Releases页面下载适合你设备架构的安装包,然后通过以下命令安装:
opkg install bandix_最新版本_架构.ipk
如果你使用的是Alpine Linux系统,可以使用以下命令:
apk add --allow-untrusted bandix_最新版本_架构.apk
其次,安装luci-app-bandix前端界面。从luci-app-bandix Releases页面下载安装包,执行以下命令:
opkg install luci-app-bandix_最新版本_all.ipk
或者使用Alpine Linux命令:
apk add --allow-untrusted luci-app-bandix_最新版本_all.apk
最后,你需要在设置中配置LAN接口。安装完成后,通过LuCI Web界面访问Bandix应用(位于"网络"菜单下),进入Bandix设置页面,选择你的LAN接口以启用正确的监控功能。确保勾选"启用"选项来启动服务。
下面是来自官方提供的一些界面截图,如果你安装了中文包,界面将会是中文显示:
额外补充
系统要求方面,你的设备需要运行Linux 6.x及以上版本的内核,OpenWrt建议使用24.10及以上版本。
LuCI Bandix依赖以下第三方包:
curl: HTTP 客户端库,用于网络请求
luci-lib-jsonc: JSON 解析库,用于数据处理
jsonfilter: JSON 查询工具,用于过滤和提取数据
jshn: JSON Shell 库,用于 Shell 脚本的 JSON 操作
默认情况下会自动安装,如果出现无法自动安装的情况可以尝试手动安装。





